Vape Detectie
Direct inzicht bij ongewenst vapegebruik.
Een gezond en veilig binnenklimaat is geen luxe, maar een basisvoorwaarde.

Slimme detectie voor een veilige omgeving
Direct inzicht bij ongewenst gebruik van e-sigaretten
Vape detectie maakt het mogelijk om in realtime te signaleren wanneer er in een ruimte wordt gevaped. De sensor herkent specifieke veranderingen in de lucht die wijzen op het gebruik van e-sigaretten en genereert direct een melding.
Dit helpt organisaties om snel in te grijpen, schade te beperken en beleid daadwerkelijk te handhaven. Niet achteraf constateren, maar direct weten wat er gebeurt.
De oplossing is geschikt voor onder andere scholen, sanitaire ruimtes, kleedkamers, zorgcentra's en andere plekken waar toezicht beperkt is maar waar een rook- of vapeverbod geldt.
Door detectie, netwerk en meldingen te combineren in één geïntegreerde oplossing ontstaat een betrouwbare en discreet toepasbare manier om ruimtes veilig en beheersbaar te houden.
Officieel platform vendor van KPN
Veilig, betrouwbaar en zeker van kwaliteit
Toepassingen in de praktijk
Scholen
Voorkom ongewenst vapegebruik in toiletten en kleedkamers waar toezicht beperkt is. Directe signalering maakt handhaving effectief en ondersteunt een gezonde leeromgeving.
Kantoren
Waarborg een rook- en vapevrije werkomgeving, ook in afgesloten ruimtes. Realtime meldingen helpen beleid duidelijk en consequent toe te passen.
Sportaccommodaties
Houd kleedkamers en sanitaire ruimtes vrij van vapegebruik. Zo blijft de focus op sport, gezondheid en een veilige omgeving voor iedereen.

Zorginstellingen
Bescherm kwetsbare doelgroepen tegen ongewenste blootstelling. Vape detectie ondersteunt een veilige en gecontroleerde zorgomgeving.

Horeca & verblijfsaccommodaties
Handhaaf rookvrije zones zonder constante fysieke controle. Bij detectie kan direct worden ingegrepen en schade worden beperkt.

Openbare gebouwen
Zorg dat publieke ruimtes rook- en vapevrij blijven. Discreet toezicht helpt regels naleven zonder de open uitstraling te verstoren.
Vape detector
Stimuleer gezondere omgevingen door e-sigaretten te detecteren
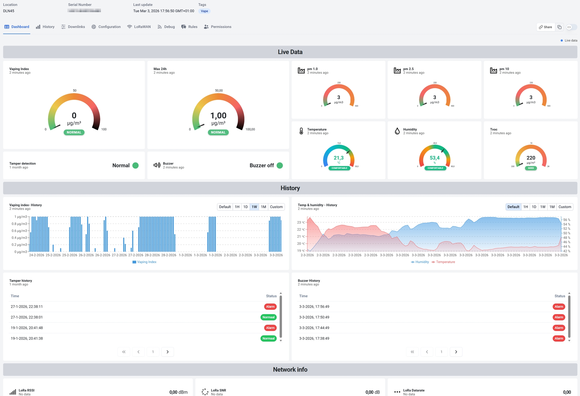
Uw data, uw overzicht.
Start direct met een vooraf ingericht dashboard voor klimaat en luchtkwaliteit of stel zelf een dashboard samen met widgets en grafieken.
Alle meetwaarden worden overzichtelijk weergegeven in ons portaal. U kiest welke informatie zichtbaar is, hoe deze wordt getoond en wie toegang krijgt.
Zo sluit het dashboard altijd aan op uw organisatie. Standaard waar het kan, flexibel waar het nodig is.
Norm bewaking
Stel eenvoudig vast aan welke voorwaarden uw klimaat moet voldoen. Bijvoorbeeld een temperatuur tussen 17 en 25 graden of een luchtvochtigheid tussen 40 en 60 procent.
Het platform bewaakt deze grenzen continu.
Zodra een waarde buiten de ingestelde bandbreedte valt, wordt dit direct zichtbaar in het dashboard en ontvangt u automatisch een melding of rapportage.
Grip op vapegebruik
Het dashboard toont in één overzicht waar en wanneer vapegebruik wordt gesignaleerd.
Realtime meldingen en duidelijke statusweergave maken snel handelen mogelijk en ondersteunen effectief beleid.
Direct zicht op ruimtes
Met TIR (Time in Range) ziet u in één oogopslag hoe lang ruimtes binnen de gewenste condities blijven.
Zo weet u direct welke ruimtes optimaal functioneren, waar bijsturing nodig is en hoe u comfort, veiligheid en efficiënt gebruik kunt waarborgen.
Volledig op maat
Pas het dashboard aan zoals u wilt en volg in één oogopslag wat belangrijk is.
Trends, meldingen en actuele status van al uw ruimtes, overzichtelijk en direct beschikbaar.
Abonnement
Miggy Connect
Deze licentie biedt een volledige toegang tot het platform inclusief connectiviteit waardoor u alle functionaliteiten en mogelijkheden kunt benutten om uw waardevolle bezittingen nauwkeurig en met hoge precisie kunt monitoren en beheren.
- Toegang tot my.miggy.nl platform
- Inclusief KPN LoRaWAN®-licentie of KPN IoT-simkaart met 5MB EU-data per maand, afhankelijk van het type sensor.
- Volledige toegang tot alle functies
- Onbeperkt aantal gebruikers
- 24 maanden data retentie
- Per kalendermaand opzegbaar
- Service & Support